- 产品描述
- 恒压变频供水设备的大产品优势则是供水恒压,可自动改变水泵转速保持水压恒定以满足用水要求,实现恒定出水压力、变量供水,达到节水节电的目的,是目前先进、合理的节能供水系统。对供水稳定性要求较高的行业大多选择此类型产品设备,如工厂、医院、酒店等场所,是二次供水设备中使用范围较广的产品类型。
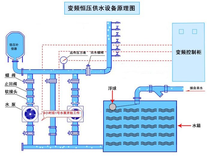
恒压变频产品功能及特点:1、无负压系统与市政管网直联取水加压运行不会造成市政自来水管网负压。2、置压通过调节许可压力控制阀可设置市政自来水管网许可吸水压力。3、借压(或叠压)超过许可吸水压力和流量时可在自来水管网压力基础上增压。与从普通蓄水池吸水相比运行时可减少水泵台数或(和)降低转速达到节能目的。4、变频恒压设备实时通过传感器检测出口压力,将检测值和设定值进行比较运算,确定电机及水泵投入台套数和变频器输出频率(反应到电机及水泵为转速)以追贴用水曲线实现恒压。5、静音采用现代设计理念,充分考虑现代人对环境的要求,选用静音专用变频器,运用了消音设计手段,故系统能超静音运行。6、高度自动化系统能实现全自动控制,具有手动/自动切换、主副泵定时轮换、压力调整、恒压、高低电压保护、欠相保护、漏电保护、过载保护、过热保护、缺水保护、漏水检测补偿、不用水停车、瞬间跳闸保护等功能。另可根据用户需求配置人机界面,可视化远程调整、监测和维护。规格参数:规 格
详细说明
供水流量Q
0.4m3/h~1080m3/h
供水压力H
6m~305m
占地尺寸
长: mm ,宽: mm
运行方式
通用型智能控制软件:一种软件576种运行模式智能变换
保护/报警
短路、过载、缺相保护,指示灯报警。变频器有更完善的自我保护
设备材质
不锈钢304
防护等级
电机IP44;控制柜IP41
工作条件
安装条件
具有足够承重能力的混凝土平台或能保证正常工作要求的平整地面。
电源
380V(+10%、-15%),50HZ(±5%),应具有良好接地线,接地电阻小于4欧
环境
室内安装使用,0-40℃不冻结,90%RH以下不结露,无腐蚀、易燃、易爆气体
海拔、震动
海拔1000m以下,5.9m/s(0.6g)以下
适用范围:1、高楼、住宅小区、办公大厦等;2、宾馆、饭店等;3、学校、部队、机关、集体宿舍等用水比较密集场合;4、医院、商场、会展中心、体育馆、公共浴室等公共场合;5、城市自来水压力不能满足消火栓给水系统或自动喷水灭火系统等用水要求的消防用水;6、大型工厂、加压泵站、开发区等大流量集中供水;7、工矿企业的生产、生活用水;8、各种循环水系统;9、对水质要求特别严格的供水场合。1、高楼、住宅小区、办公大厦等;2、宾馆、饭店等;3、学校、部队、机关、集体宿舍等用水比较密集场合;4、医院、商场、会展中心、体育馆、公共浴室等公共场合;5、城市自来水压力不能满足消火栓给水系统或自动喷水灭火系统等用水要求的消防用水;6、大型工厂、加压泵站、开发区等大流量集中供水;7、工矿企业的生产、生活用水;8、各种循环水系统;9、对水质要求特别严格的供水场合。

- 其它产品







