- 产品描述
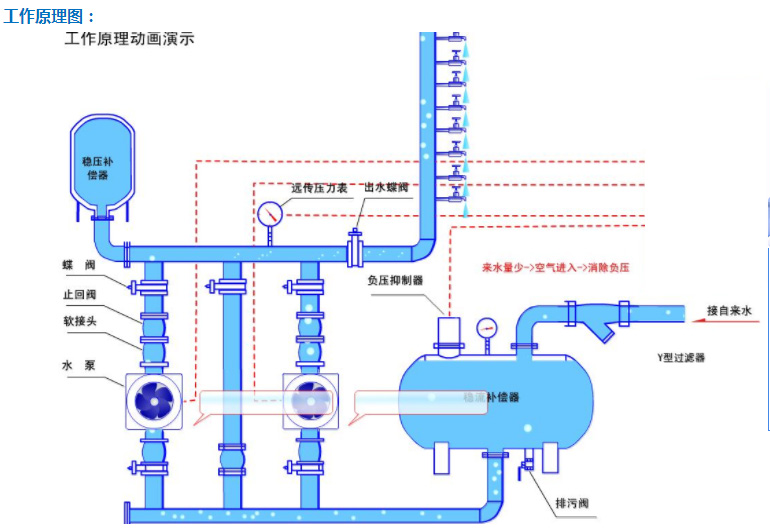
- 无负压供水设备无负压供水设备又称之为叠压供水设备,是以自来水为水源,充分利用自来水管网本身压力,实现“差多少,补多少”的连续增压的供水方式。在设备入口管道上串接一个压力罐,对市政管网起到缓冲补偿作用,并用以防止产生负压,从而防止对市政管网造成过度抽吸。工作原理图:
无负压设备功能特点:1、叠压节能无负压供水设备在运行时借助市政自来水的压力,在原有管网压力的基础上叠加所需的压力差,差多少,补多少,充分利用管网的余压,系统自动调整水泵运行台数或调整水泵转速,实现一直高效率点运行。当进水压力能满足设计压力时,水泵进入休眠节能状态,因此大大节省了运行费用。2、压力控制无负压供水设备实时通过压力传感器检测出口压力,将检测值和设定值进行比较,计算出在市政自来水管网余的压基础上需要增加的压力值,确定水泵投入台数和变频器输出频率,调整水泵的转速实现叠压恒压供水或叠压变压供水的控制。3、自动化程度高具有手动启动停止、自动启动停止方式、预留远距离操作接口、备用泵自动切换、压力控制(恒压/变压)、高低电压保护、漏电保护、跳闸保护、过载保护、过热保护、欠相保护等功能,系统全自动运行无须专人值守,人机界面,可远程调整、监测和维护。4、卫生安全全密封运行,异物不能进入系统内部,不与空气直接接触。如防负压装置启动时,膜滤装置将空气中的细菌挡住,不进入系统,防止用水二次污染。稳流罐和主要过流部件均采用304不锈钢制造,确保用水卫生,满足人们对饮用水越来越高的要求,也符合国际涉水卫生规范。5、停电不停水直接和市政自来水管网相连,在停电时加压泵虽停止工作,但自来水管网压力依旧可维持低区用户供水,即使在停水时,用户也可以靠稳流灌存水维持短时间供水。6、断水或缺水保护在进水断水或缺水时,无负压供水设备停止运行。当设备恢复进水且达到设定条件时,设备自动恢复正常运行。7、节省投资、节省运行和维护成本没设蓄水池等储水设施,节省占地面积,降低建筑负荷,从而节省了大笔土建投资费用。系统全自动运行无须专人值守,也没有水质处理仪器,免去定期清洗、消毒等工作;减少了系统滴、漏、益流的损失。故节能效果十分显著。8、安装简单快捷无负压供水设备现场只需将设备大件组装起来,连接进、出水管法兰即可,施工周期短,安装简单。规格参数:规 格
详细说明
供水流量(Q) 0.4m3/h~1080m3/h
供水压力(H)
6m~305m
占地尺寸
长: mm ,宽: mm
运行方式
通用型智能控制软件:一种软件576种运行模式智能变换。
保护/报警
短路、过载、缺相保护,指示灯报警。变频器有更完善的自我保护。
设备材质
不锈钢304
防护等级
电机IP44;控制柜IP41
工
作
条
件
安装条件
具有足够承重能力的混凝土平台或能保证正常工作要求的平整地面。
电源
380V(+10%、-15%),50HZ(±5%),应具有良好接地线,接地电阻小于4欧
环境
室内安装使用,0-40℃不冻结,90%RH以下不结露,无腐蚀、易燃、易爆气体
海拔、震动
海拔1000m以下,5.9m/s(0.6g)以下
适用范围:1、高楼、住宅小区、办公大厦等;2、宾馆、饭店等;3、学校、部队、机关、集体宿舍等用水比较密集场合;4、医院、商场、会展中心、体育馆、公共浴室等公共场合;5、城市自来水压力不能满足消火栓给水系统或自动喷水灭火系统等用水要求的消防用水6、大型工厂、加压泵站、开发区等大流量集中供水;7、工矿企业的生产、生活用水;8、各种循环水系统;9、对水质要求特别严格的供水场合。

- 其它产品







